一、【业务场景】
适用于生鲜、果蔬、商超等零售业态,通过系统实时监测打秤后未完成收银结账的商品,自动推送通知提醒店员及时寻回,从而有效降低商品损耗。
1.损耗控制:及时识别并追回已称重但未结账的商品,避免其在变质或丢失前造成的损失,助力门店提升经营利润
2.数据分析:支持按日期、门店、设备、商品等多维度自定义查询称重及损耗数据,提供移动端与后台双端数据看板,便于管理者随时掌握运营状况
3.决策支持:分析肉类、海鲜、蔬菜、水果各区损耗、各商品损耗,对损耗过高的区和商品做改进或者调整考核,降低整体损耗
二、【功能介绍】
问题编号:EAR-226551
更新范围:管理后台
限制条件:无限制
本次系统新增AI条码秤防损功能,主要功能包括:
web新增孤儿商品寻回、AI条码秤查询、损耗看板、防损分析、损耗设置、AI条码秤管理
app新增孤儿商品寻回、损耗看板
三、【使用说明】
元芒条码秤app安装与配置
1、使用元芒条码秤app适配的条码秤和打印机。具体清单如下:
设备的安卓系统要求安卓7以上
2、条码秤安装元芒条码秤app
3、安装后打开app,录入激活秘钥、租户号(填zjlm),获取设备识别号后激活
4、激活后根据完成条码秤数据上传配置
在系统设置中的其他设置中,需开启 '乐檬数据上传' 开关
开启数据上传开关后,进入'数据管理-账套信息维护',输入账套号和门店编码(对应零售后台-门店管理-门店编号)
设置完成后,重启程序生效。 重启后,需要输入打称员姓名才可以登录
管理后台设置
1、损耗设置——设置分区,分区指定商品范围;设置预警预警、通知对象、通知方式
路径:零售-AI防损-AI设置管理-损耗设置
该配置基于登录门店配置,为不同门店配置需要切换登录门店
增加分区,为各分区添加商品范围;支持按分区编辑不同的配置,例如水产和果蔬分区可以按不同规则;
启用孤儿商品监控后,可编辑超过多久计入孤儿商品(孤儿商品指条码秤打秤后未及时收银结账的商品)
启用孤儿商品预警,按角色指定通知用户(新增孤儿商品时app推送通知和留言)
2、AI条码秤管理——为AI条码秤命名和添加所属门店,便于后续按设备查询和报表统计
路径:零售-AI防损-AI设置管理-AI条码秤
设备代码(在元芒条码秤app-设置-应用设置-设备识别码)
预警与待办事项——新增孤儿商品时发出预警,待办事项主动查看并寻回
app首页待办事项可添加显示孤儿商品未寻回,点击跳转至孤儿商品列表页
孤儿商品寻回——查看孤儿商品并记录处理结果
路径:web零售-AI防损-AI条码秤防损-孤儿商品寻回;app应用-零售经营管理-孤儿商品寻回
初始状态为未寻回,点击【处理】弹窗选择处理结果,包括已寻回、已被盗、已作废3个选项
未寻回状态,此记录是否纳入损耗范围由设置决定(若重新查询后能够关联已结账单,状态变为自动收银)
仅未寻回状态可以点击处理,点击【处理】后弹窗选择处理结果、输入备注、上传凭证(选择已寻回时为必填项)
选择已寻回后,变更为已寻回状态,此记录不纳入损耗范围;上传凭证为必填项(找回后需重新打开放回,不能使用原来的条码秤条码,否则无法二次寻回!!!)
选择被盗后,变更为被盗状态,此记录纳入损耗范围
选择作废后,变更为作废状态,此记录不纳入损耗范围
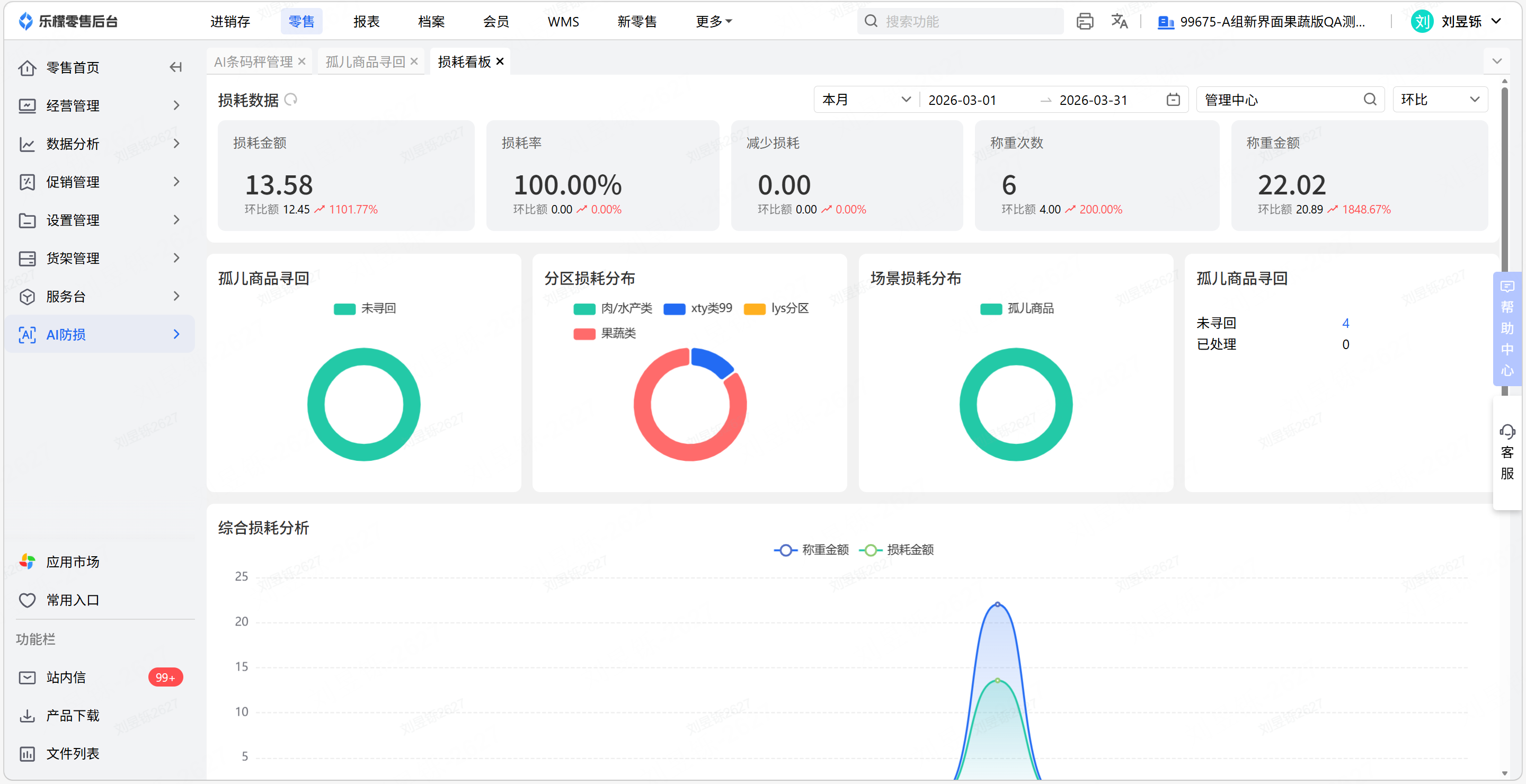
损耗看板——管理人员查看门店损耗数据并跟进店员孤儿商品处置情况
路径:零售-AI防损-损耗分析-损耗看板
损耗金额:未找回、已被盗的孤儿商品金额汇总
损耗率:损耗金额/(损耗金额+商品销售金额)*100%
减少损耗:已找回的孤儿商品金额汇总
孤儿商品寻回-未寻回可点击跳转至孤儿商品列表页
损耗分析——按日期、门店、称重设备、商品多维度汇总数据
路径:零售-AI防损-损耗分析-防损分析
AI条码秤查询——查询条码秤称重记录,用于异常情况核对已结账单
路径:零售-AI防损-AI条码秤防损-AI条码秤查询
四、【注意事项】
1、损耗设置不会对历史数据生效,只影响新生成的数据。例如:商品A原本在分区一超过30分钟计入商品,已经产生了5条孤儿商品。设置改为分区二,则5条历史数据仍为分区一,新增数据为分区二
2、称重人员取元芒条码秤app登录时输入的打秤员
3、若当天条码秤条码出现重复的情况,根据时间正序后强关联(例如20260114这天条码秤条码211000102000010003有3条记录,对应有2个已结账单记录,则前两个一一对应,第3条无关联账单号)
4、每半小时一次AI巡检,如若新增孤儿商品发出预警
.jpeg)